
System Volume changes on focus of firefox window.
[Audio Issue] Firefox Causes Background App Volume Drop on Tab Focus — All Volumes at 100%, Issue Not Present in Portable
Issue Summary: Whenever I focus a Firefox tab (even a blank or safe mode one), the audio volume of background applications (e.g., Spotify) drops or changes audibly. It’s not a ducking effect (as all ducking settings are disabled), and Windows volume mixer shows all apps still at 100%. The issue happens only while Firefox is focused — not minimized, not unfocused.
Reproduction Steps:
Play music using Spotify or another app.
Focus any Firefox window or tab.
Background audio becomes quieter or altered — then returns to normal once Firefox is unfocused. Specifically on focus it will change system volume to 58, then return to what it was previously when unfocused.
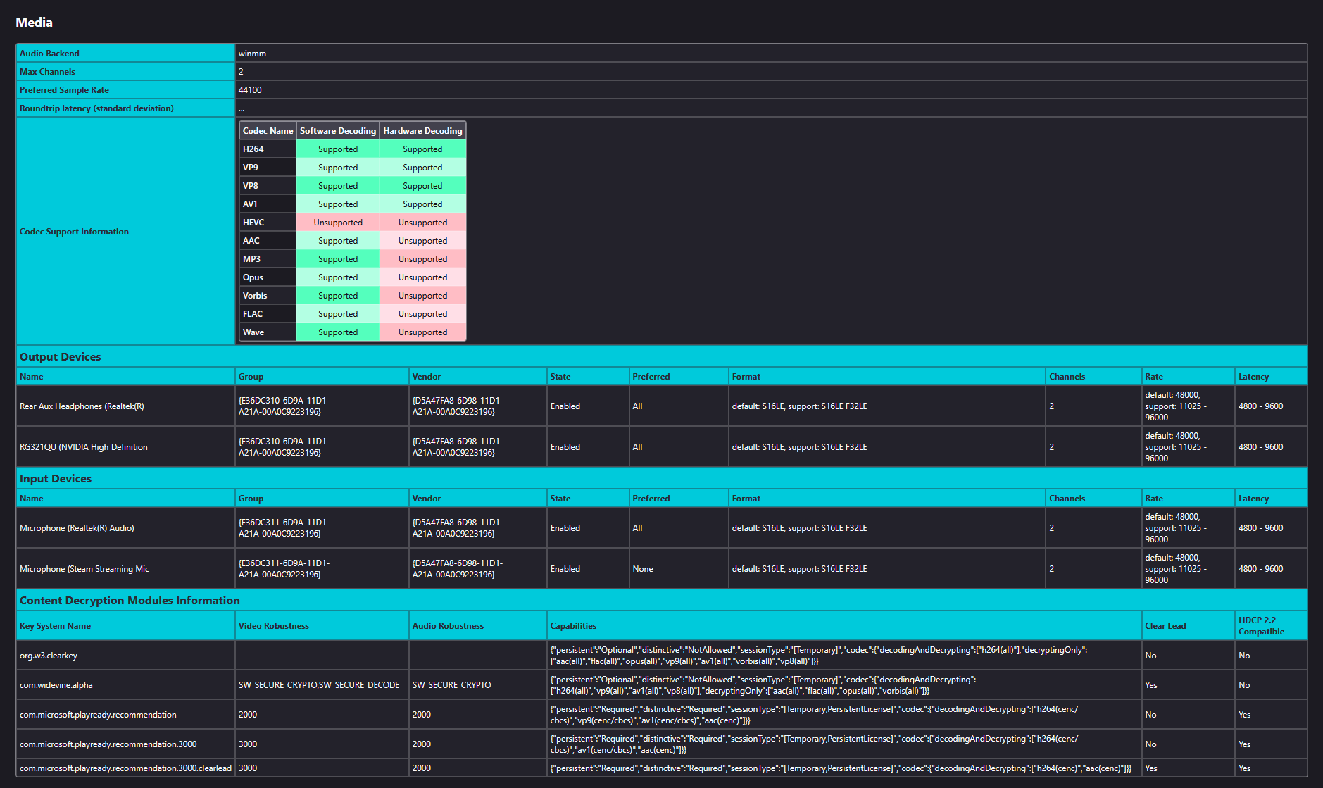
System Info:
OS: Windows 11 (fully updated)
Firefox Version: 128.0.2 (issue present since at least 127)
Audio Output: Realtek and NVIDIA High Definition Audio (same issue on both)
Spotify Version: Latest Windows Store version
Windows Sound Settings:
Communications tab: "Do nothing"
All app volumes: 100%
No enhancements or spatial effects enabled
Troubleshooting Already Tried (No Success):
Step Result ✅ Disabled audio ducking in Windows No effect ✅ Disabled audio enhancements No effect ✅ Ran Firefox in Troubleshoot Mode (Safe Mode) Issue persists ✅ Changed Firefox audio backend to winmm via about:config No improvement ✅ Fully reset Firefox profile (about:support → Refresh) Issue persists ✅ Verified with Process Explorer (audiodg.exe shows activity on tab focus) Confirms session change ✅ Ensured all apps in volume mixer show 100% No volume mismatch ✅ Rebooted and tested cleanly Still occurs ✅ Tested Firefox Portable (fresh instance) Issue does NOT occur (portable version behaves as expected)
Additional Notes:
The issue appears to be triggered by the main installed version of Firefox only.
A completely clean portable version does not cause the volume change, suggesting something related to the system-wide install, global config, or registry entries is affecting it.
Even without extensions, without playing any video/audio in Firefox, just focusing the window causes this volume behavior.
What I Plan to Try Next:
Fully uninstall Firefox (including deleting AppData and registry leftovers), then reinstall cleanly to see if that resolves it.
Possibly test Firefox ESR if needed.
Request for Help:
Has anyone experienced Firefox causing audio session or DSP changes on focus, especially with audiodg.exe activity?
Could there be a hidden system-level or registry config that ties Firefox to a shared exclusive audio session?
Any way to trace which audio sessions Firefox creates and how Windows handles them?
Let me know if you'd like logs, about:support data, Process Explorer thread captures, or a video of the issue. I’d appreciate any help from the community in narrowing this down.
Thanks! —Justin
Όλες οι απαντήσεις (1)
This is the one I thought of:
Justin67 said
Windows Sound Settings: Communications tab: "Do nothing"
I can't replicate the problem (playing a YouTube video in Chrome and switching back to this thread in Firefox). Neither Firefox nor Chrome was installed through the Microsoft store.
Could you try:
New Profile Test
Inside Firefox, type or paste about:profiles in the address bar and press Enter/Return to load it.
Take a quick glance at the page and make a mental note of which Profile has this notation: This is the profile in use and it cannot be deleted. That is your current default profile.
Click the "Create a New Profile" button, then click Next. Assign a name like Test2025, ignore the option to relocate the profile folder, and click the Finish button.
Firefox will switch your default profile to the new one, so click the Set as Default Profile button for your regular one to avoid an unwanted surprise at your next startup.
Scroll down to Test2025 and click its Launch profile in new browser button.
Firefox should open a new window that looks like a brand new, uncustomized installation. (Your existing Firefox window(s) should not be affected.) Please ignore any tabs enticing you to connect to a Sync account or to activate extensions found on your system to get a clean test.
Does this profile have the same problem as your regular one?
When you are done with the experiment, you can close the extra window without affecting your regular Firefox profile. (Test2025 will remain available for future testing.)